이유: 서브넷이 퍼블릭이 아닌 프라이빗 서브넷이어서
- 퍼블릭 액세스를 "예"로 선택했어도, 연결된 서브넷이 퍼블릭이 아니면 외부에서 접근이 불가능합니다.
- 퍼블릭 서브넷이 되려면:
서브넷의 라우팅 테이블에 인터넷 게이트웨이(IGW)가 연결돼 있어야 하고,
해당 서브넷에 연결된 EC2나 RDS가 퍼블릭 IP를 가져야 합니다.
해결 방법:
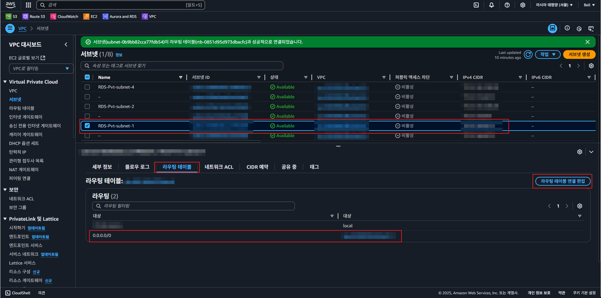
- VPC > 서브넷 > 서브넷 이름 클릭
- "라우팅 테이블" 확인 > 0.0.0.0/0 > 인터넷 게이트웨이(igw-xxxxx) 항목이 있어야 합니다.



위처럼 설정 후 저장한 뒤, 다시 pgAdmin에 가서 연결을 시도해 주시면 됩니다.
원인을 추측하기로는 최초 RDS 생성 시 프라이빗으로 생성한 게 문제가 되지 않았을까 의심하고 있습니다.
RDS 생성 후 프라이빗을 퍼블릭 연결로 수정하여도 해당 설정은 바뀌지 않은 것 같습니다.
다른 걸 하면서 하기도 했지만, 2주 넘게 이유를 몰라 헤매었네요.
이 글이 같은 이유로 힘들어하는 분들에게 도움이 되었으면 좋겠습니다.
그럼 오늘도 좋은 하루 보내세요!
728x90
반응형
'개발' 카테고리의 다른 글
| [안드로이드] 앱 출시 전에 포기한 이유, 웹 앱을 만드는 정말 간단한 방법 소개 (1) | 2025.06.24 |
|---|---|
| React의 SSR, CSR에 대하여 (0) | 2025.05.14 |
| [Window] 작업 스케줄러 사용법 (NodeJS 예약 실행) (0) | 2025.04.06 |
| [termux/루팅 X] 안 쓰는 핸드폰으로 웹 서버 만들기 (0) | 2025.03.30 |
| [JQuery] 커스텀 select 만들기 wiht 깔끔한 코드 (0) | 2024.11.23 |